2024年10月、Windows 11 2024更新となる24H2がリリースされました。
Windows11ダウンロードページでISOファイルをダウンロード可能となり早速入手し、Linux Mintで稼働するVirtualBoxの仮想環境上にインストール。
Microsoft 365でMS Officeを使ってみましたが、大きなストレスなく使うことができています。
Windows11を稼働させるホストPC (LinuxMint Cinnamon)
ホストマシンはIntel N100を搭載しAmazonで購入したミニPCです。(OFFクーポンの適用で約2万円)
最近ミニPCにハマっていてこれで4台目。省電力PCとしてLinuxMint Cinnamonで動かしています。


VirtualBoxの仮想マシンの設定
VirtualBoxに追加した仮想マシンの設定は、実メモリーの16GBの約半分、プロセッサーも半分の4つを割り当ててみています。
ディスプレイのビデオメモリーは最大の128MBを割り当てました。

Windows 11最新版 ISOファイルの入手
Windows 11の最新版は下記アドレスから入手できます。
https://www.microsoft.com/ja-jp/software-download/windows11

Linuxでアクセスすると「x64 デバイス用 Windows 11 ディスク イメージ (ISO) をダウンロードする」という項目からISOファイルをダウンロードします。
マイクロソフト・アカウントにログインしてインストールを進行
インストールの途中、プロダクトキーの入力画面では入力をスキップ。「ライセンスキーがありません」を選択。
インストール完了後に、既存のライセンスを継承するために、マイクロソフト・アカウントにログインしてインストールを進行することにします。


インストール後のライセンス認証
すでにLinuxをインストールしてWindowsを利用していないパソコンからライセンスを移行することにします。
設定>システム>ライセンス認証で、「トラブルシューティング」をクリック。「このデバイス上のハードウェアを最近変更しました」をクリック。

自分が保有するライセンスが一覧表示されるので、移行したいPCを選択して「アクティブ化」をクリック。

ライセンスが移行されました。

Guest Additionsのインストール
仮想PCの性能向上、表示解像度を自由に変更/拡大させるために、「デバイス」>「Guet Additions CDイメージの挿入…」で、仮想のCDにより追加インストール。
続けて「Guet Additionsのアップグレード」を実行。

Microsoft 365でOfficeもインストールしました。

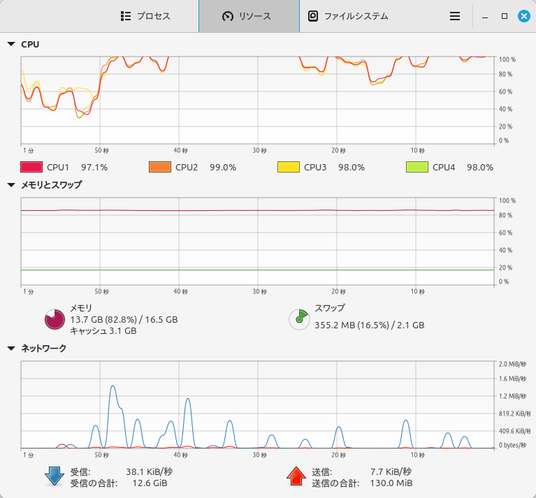
稼働状況
Officeアプリの使用中に、たまにもっさりしてしまうことがあるのは、CPUの使用率が高くなり、スワップが生じているからですね。

実際に3時間ほどMS Officeで仕事をしてみましたが、低消費電力CPUのIntel N100には負担が大きいようで、端切れの良いレスポンスとは行きませんが、実用として問題なく使うことができる状態です。
私の活用方法
私の場合、普段づかいとしてはLinuxをメインで利用しています。
大規模文書の編集、印刷物のページレイアウト、動画編集など、どうしようもない時だけMacやWindowsを使っています。
テキストエディタでのコードの記述、文書作成、コマンドを用いてのパソコン操作など、歯切れよいレスポンスが気持ちいいので、できることならすべての作業をLinuxで行いたいと思っています。


コメント